Kubernetes Node 모니터링
모든 관련 문서를 확인했습니다. 상세한 답변을 드리겠습니다.
exemONE Kubernetes Node 모니터링 상세 가이드
exemONE의 Kubernetes > Node 메뉴에서 Kubernetes 클러스터의 노드를 종합적으로 모니터링할 수 있습니다. 화면은 Filters, Node Card, Node Map, Node List로 구성되며, 각 노드를 클릭하면 Node Detail Slide에서 6개 탭의 상세 정보를 확인할 수 있습니다.
1. Filters (필터)
참고 문서: Kubernetes Node Filters

| 항목 | 설명 |
|---|---|
| Cluster | 클러스터 항목을 보여줍니다. 첫번째 항목을 선택한 상태로 표시되며, 하나의 항목만 선택 가능합니다. 클러스터 항목 선택에 따라 네임스페이스 화면이 변경됩니다. 접기/펼치기 가능합니다. |
| Search | 필터 항목 검색 기능입니다. 대소문자 구분 없이 입력하며, 검색 결과가 없을 경우 'No data.'를 보여줍니다. |

2. Node Card (노드 카드)
참고 문서: Kubernetes Node Card
노드의 상태 별 개수를 카드 형태로 보여주는 화면입니다.

| 항목 | 설명 |
|---|---|
| Total | 전체 노드 개수를 보여줍니다. 클릭 시 Node Map과 노드 목록에서 전체 노드를 보여줍니다. |
| Ready | Ready 상태의 노드 개수를 보여줍니다. 클릭 시 Node Map과 노드 목록에서 Ready 상태인 노드를 보여줍니다. |
| Not Ready | Not Ready 상태의 노드 개수를 보여줍니다. 클릭 시 Node Map과 노드 목록에서 Not Ready 상태인 노드를 보여줍니다. |
3. Node Map (노드 맵)
참고 문서: Kubernetes Node Map
노드의 개별 상태를 헥사 맵(Hex Map) 으로 보여주는 화면입니다.

| 상태 | 표시 |
|---|---|
| Ready | 정상 상태 (녹색 헥사) |
| Not Ready | 비정상 상태 (빨간색 헥사) |
마우스 오버 시 해당 노드의 다음 데이터를 보여줍니다:
- CPU Usage (%)
- Memory Usage (%)
- Disk Usage (%)
- Taints
- Role
- Age
- Conditions
- Alert
클릭 시 해당 노드의 Node Detail Slide가 열립니다.
4. Node List (노드 목록)
참고 문서: Kubernetes Node List
노드 목록을 Grid 형태로 보여주는 화면입니다.

기능
| 항목 | 설명 |
|---|---|
| Search | Node Name을 검색합니다. 대소문자 구분 없이 입력합니다. |
| Option | 클릭 시 Grid의 옵션(컬럼 설정 등)을 보여줍니다. |
Grid 수집 항목
| 항목 | 설명 |
|---|---|
| Node Name | 노드의 이름 (클릭 시 Node Detail Slide 오픈) |
| Alert | 마지막 발생된 알람 정보 |
| Conditions | 노드의 상태 |
| CPU Usage (%) | 노드의 현재 CPU 사용률 |
| Memory Usage (%) | 노드의 현재 Memory 사용률 |
| Disk Usage (%) | 노드의 현재 Disk 사용률 |
| Taints | 노드에 현재 설정되어 있는 Taint 목록 |
| Roles | 노드의 Role |
| Version | 노드의 Kubernetes 버전 |
| Age | 노드의 Age (가동 시간) |
5. Node Detail Slide (노드 상세 슬라이드)
참고 문서: Kubernetes Node Detail Slide
Node List 또는 Node Map에서 노드를 클릭하면 열리는 상세 화면입니다. 6개 탭으로 구성됩니다.

| 구성 요소 | 설명 |
|---|---|
| Title | 선택한 노드의 이름 |
| Slide History | 슬라이드 이력 탐색 |
| Close | 클릭 시 디테일 슬라이드 닫기 |
| Tab | Information, Metric, Event, YAML, Pod, Alert |
5.1 Information 탭
참고 문서: Kubernetes Node Information
노드의 기본 정보를 확인하는 화면입니다.

| 항목 | 설명 |
|---|---|
| Name | 노드 이름 |
| Cluster | 노드가 존재하는 Cluster 이름 |
| Conditions | 노드의 상태 |
| Alert | 마지막 발생된 알람 정보 |
| External IP | 노드의 외부 IP |
| Internal IP | 노드의 내부 IP |
| Age | 노드의 동작 시간 |
| OS Image | 노드의 OS 이미지 |
| Kernel Version | 노드의 커널 버전 |
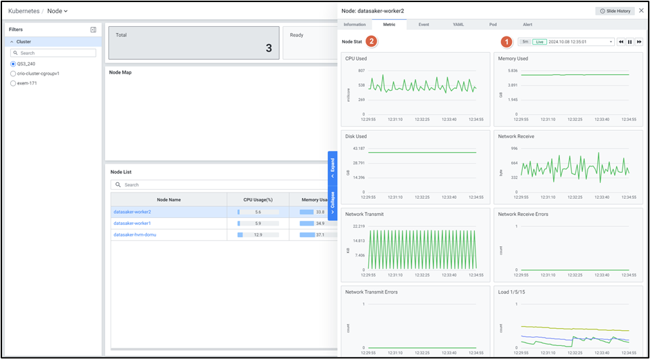
5.2 Metric 탭
참고 문서: Kubernetes Node Metric
노드의 성능 지표를 차트로 확인하는 화면입니다. Default 최근 5분 데이터를 보여줍니다.

| 지표 | 설명 |
|---|---|
| CPU Used | 노드의 CPU 사용량 |
| Memory Used | 노드의 메모리 사용량 |
| Disk Used | 노드의 디스크 사용량 |
| Network Receive | 노드의 네트워크 수신량 |
| Network Transmit | 노드의 네트워크 송신량 |
| Network Receive Errors | 네트워크 수신 에러 수 |
| Network Transmit Errors | 네트워크 송신 에러 수 |
| Load 1/5/15 | 노드의 Load Average (1분/5분/15분) |
5.3 Event 탭
참고 문서: Kubernetes Node Event
노드 관련 Kubernetes 이벤트를 확인하는 화면입니다. Default 최근 10분 데이터를 보여줍니다.

| 항목 | 설명 |
|---|---|
| Type | 발생한 이벤트의 Type |
| Create Time | 이벤트가 발생한 시간 |
| Kind | 이벤트의 Kind |
| Name | 해당 Kind의 이름 |
| Namespace | 이벤트가 발생한 Namespace |
| Reason | 이벤트의 Reason |
| Message | 발생한 이벤트 상세 메세지 |
5.4 YAML 탭
참고 문서: Kubernetes Node YAML
해당 노드의 YAML 정의를 확인하는 화면입니다.

| 항목 | 설명 |
|---|---|
| YAML | 해당 노드의 YAML을 보여줍니다 |
| Copy | 클릭 시 텍스트가 복사됩니다 |
5.5 Pod 탭
참고 문서: Kubernetes Node Pod
해당 노드에서 실행 중인 파드 목록을 확인하는 화면입니다.

Grid 수집 항목
| 항목 | 설명 |
|---|---|
| Pod Name | 파드의 이름 (클릭 시 Pod Detail Slide 오픈) |
| Namespace | 해당 파드가 생성되어 있는 네임스페이스 |
| Containers | 해당 파드 내 컨테이너 개수 |
| Alert | 마지막 발생된 알람 정보 |
| Status | 해당 파드의 상태 |
| Controlled By | 파드의 Controller Type |
| QoS | 파드의 QoS |
| Cpu Used | 사용된 CPU |
| Cpu Request | Cpu Request |
| Cpu Limit | Cpu Limit |
| CPU Usage/Limit(%) | CPU Limit 대비 사용량 |
| CPU Usage/Node Alloc(%) | Node 할당된 사용량 대비 CPU Usage |
| Memory Used | 사용된 메모리 |
| Memory Request | Memory Request |
| Memory Limit | Memory Limit |
| Mem Usage/Limit(%) | Memory Limit 대비 사용량 |
| Mem Usage/Node Alloc(%) | Node 할당된 사용량 대비 Mem Usage |
| Restarts Count | 해당 파드의 재시작 횟수 |
| Age | 해당 파드의 Age |
5.6 Alert 탭
참고 문서: Kubernetes Node Alert
노드 관련 알람 이력을 확인하는 화면입니다.

| 항목 | 설명 |
|---|---|
| Rule Name | 룰의 이름 (클릭 시 Alert Detail Slide 오픈) |
| Alert Stat Name | Alert 이름 |
| Target | Alert 발생 타겟 |
| Last Triggered | 최근 Alert 발생 시간 |
| Rule Type | 룰의 유형 |
| Last Alert | 마지막 Alert 항목 (Normal / Warning / Critical) |
| Threshold | 알람 발생 조건 |
| Value | 현재 지표의 값 |
6. 수집 항목 종합 정리
| 카테고리 | 수집 항목 |
|---|---|
| 노드 상태 | Conditions (Ready/Not Ready), Alert, Roles, Taints, Version, Age |
| 리소스 사용률 | CPU Usage (%), Memory Usage (%), Disk Usage (%) |
| Metric 성능 지표 | CPU Used, Memory Used, Disk Used, Network Receive, Network Transmit, Network Receive Errors, Network Transmit Errors, Load 1/5/15 |
| 노드 기본 정보 | Name, Cluster, External IP, Internal IP, OS Image, Kernel Version |
| 이벤트 정보 | Type, Create Time, Kind, Name, Namespace, Reason, Message |
| 파드 관련 지표 | Pod Name, Namespace, Containers 수, Status, Controlled By, QoS, Cpu Used/Request/Limit, CPU Usage/Limit(%), CPU Usage/Node Alloc(%), Memory Used/Request/Limit, Mem Usage/Limit(%), Mem Usage/Node Alloc(%), Restarts Count, Age |
| 알람 정보 | Rule Name, Alert Stat Name, Target, Last Triggered, Rule Type, Last Alert, Threshold, Value |
| YAML | 노드의 Kubernetes YAML 정의 |
7. 접근 방법
- exemONE에 로그인합니다.
- 좌측 메뉴에서 Kubernetes > Node 를 클릭합니다.
- Filters에서 모니터링할 Cluster를 선택합니다.
- Node Card에서 상태별 노드 수를 확인하고, Node Map(헥사맵)에서 전체 노드의 시각적 상태를 파악합니다.
- Node List에서 각 노드의 CPU/Memory/Disk 사용률 등 핵심 지표를 Grid 형태로 확인합니다.
- 특정 노드를 클릭하면 Node Detail Slide가 열리며, 6개 탭(Information, Metric, Event, YAML, Pod, Alert)을 통해 상세 모니터링이 가능합니다.
정상 상태 (녹색 헥사)
비정상 상태 (빨간색 헥사)
클릭 시 Grid의 옵션(컬럼 설정 등)을 보여줍니다.
클릭 시 디테일 슬라이드 닫기
클릭 시 텍스트가 복사됩니다