본문으로 건너뛰기

RUM 모니터링

이제 모든 RUM 관련 문서를 확인하였습니다. 상세한 답변을 드리겠습니다.


exemONE RUM (Real User Monitoring) 기능 상세 가이드


1. 개요

exemONE의 RUM(Real User Monitoring)은 실제 사용자의 웹 애플리케이션 사용 경험을 실시간으로 모니터링하는 기능입니다. 서버 측 모니터링과 달리, 사용자의 브라우저에서 발생하는 페이지 성능, 세션 활동, 브라우저 에러 등을 수집하여 최종 사용자 관점의 성능을 파악할 수 있습니다.

메뉴 경로: Application > RUM

RUM은 크게 4가지 하위 메뉴로 구성됩니다:

메뉴설명
Web Application웹 애플리케이션 정보 및 페이지 호출 관련 데이터
Page Performance Monitoring페이지 성능 지표 및 로드 시간 모니터링
User Monitoring사용자 세션 모니터링 및 세션 리플레이
Browser Error Tracking브라우저 에러 추적 및 분석

2. Web Application (웹 애플리케이션)

참고 문서: Web Application

웹 애플리케이션 정보 및 페이지 호출 관련 데이터를 보여줍니다.

구성 요소설명
FilterWeb Application 화면의 Filters 항목을 선택합니다
Web Application RankWeb Application의 수집 기준 별 순위를 지표로 보여줍니다
RUM Application ListWeb Application 목록을 그리드 형식으로 보여줍니다

2.1 Filters

참고 문서: Filters

항목설명
RUM GroupRUM 하위의 필터 항목을 보여줍니다. 클릭 시 하위의 필터 항목이 접힙니다
Search필터 항목 검색 기능. 대소문자 구분 없이 입력합니다
Filter Item항목을 전체 선택한 상태로 보여주며, 필터 항목 선택에 따라 화면이 변경됩니다

2.2 Web Application Rank

참고 문서: Web Application Rank

Web Application의 수집 기준 별 순위를 지표로 보여줍니다.

순위 지표설명
Application Avg Page Load Time RankingWeb Application의 평균 페이지 로드 시간 순위
Application Avg Number of Page CallsWeb Application의 평균 페이지 호출 건 수 순위
Application Avg AJAX Response TimeWeb Application의 AJAX 응답 시간 순위

2.3 RUM Application List

참고 문서: RUM Application List

Web Application 목록을 그리드 형식으로 보여줍니다.

Grid 수집 항목:

항목설명
TypeApplication 유형
RUM Application NameApplication 이름
Avg Page Loading Time평균 페이지 로드 시간
Avg Number of Page Calls평균 페이지 호출 건 수
Avg Ajax Response Time (sec)평균 Ajax 응답 시간
Deployment Environment개발 환경

2.4 Web Application Detail

참고 문서: Web Application Detail

웹 애플리케이션 상세 정보를 확인할 수 있으며, 4개 탭으로 구성됩니다.


2.4.1 Information (정보) 탭

참고 문서: Information

항목설명
Application Basic Information애플리케이션의 기본 정보를 확인할 수 있습니다
Application Performance Information애플리케이션의 항목 별 실시간 추이 데이터를 확인할 수 있습니다

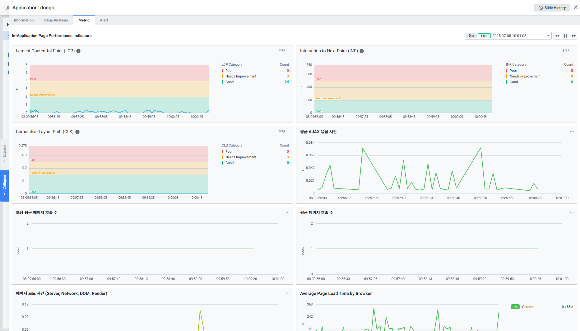
2.4.2 Metric (지표) 탭

참고 문서: Metric

웹 애플리케이션의 항목 별 지표를 확인할 수 있습니다. Default 최근 5분 데이터를 표시합니다.

In-Application Page Performance Indicators (앱 내 페이지 성능 지표):

지표설명
Largest Contentful Paint (LCP)가장 중요한(큰) 콘텐츠가 화면에 렌더링되기까지 걸린 시간
Interaction to Next Paint (INP)사용자 상호작용 후 시각적 반응까지 걸린 시간
Cumulative Layout Shift (CLS)페이지 로드 중 예상치 못한 레이아웃 이동 정도
Average AJAX Response Time평균 AJAX 응답 시간
Average Page Calls per Second초당 평균 페이지 호출 수
Average Number of Page Calls평균 페이지 호출 건수
Page Load Time (Server, Network, DOM, Render)페이지 로드 시간 (서버, 네트워크, DOM, 렌더 단계별)
Average Page Load Time by Browser브라우저 별 평균 페이지 로드 시간
Average Resource Download Time by Host호스트 별 평균 리소스 다운로드 시간
Average Page Response Time Distribution평균 페이지 응답 시간 분포

2.4.3 Page Analysis (페이지 분석) 탭

참고 문서: Page Analysis

애플리케이션의 페이지 별 분석 화면입니다.

항목설명
Filter예외 항목만 필터링, 사용자 ID/브라우저/OS로 필터링 가능
Global Time1, 5, 10, 30분 전 데이터를 확인 가능. 실시간 데이터 로드 지원
Individual Page Load Time개별 페이지 로드 시간을 스캐터 형식으로 확인. 특정 영역 드래그 시 범위 데이터 필터링
Search Filter페이지 목록을 특정 카테고리 기준으로 조회
Page List페이지 목록을 그리드 형식으로 표시. Page URL 클릭 시 페이지 별 분석 디테일 슬라이드 출력


2.4.4 Alert (알람) 탭

참고 문서: Alert

등록한 RUM 알람 정보 및 실시간 임계값을 확인할 수 있습니다.

항목설명
Search Filter필터 항목을 기준으로 검색 가능
Rule Alert Grid알람 목록을 그리드 형식으로 표시

3. Page Performance Monitoring (페이지 성능 모니터링)

참고 문서: Page Performance Monitoring

구성 요소설명
FilterPage Performance Monitoring 화면의 Filters 항목을 선택
Page Call Per Second (Top 5)초당 페이지 호출 건 수
Page Performance MetricPage Performance 관련 지표
Page Load Time페이지 로드 시간을 스캐터 형식으로 표시
AJAX Performance MetricAjax 호출 관련 지표

3.1 Page Performance Metric (Core Web Vitals)

참고 문서: Page Call Per Second(Top 5)

exemONE RUM은 Google Core Web Vitals 주요 지표를 수집합니다:

지표설명
Largest Contentful Paint (LCP)사용자가 웹 페이지를 호출했을 때 가장 중요한(큰) 콘텐츠가 화면에 렌더링되기까지 걸린 시간
Interaction to Next Paint (INP)사용자가 상호작용했을 때, 그 상호작용의 반응이 시각적으로 나타나기까지 걸린 시간
Cumulative Layout Shift (CLS)페이지가 로드되는 동안 예상치 못하게 "요소가 움직이는 정도"를 측정한 점수

3.2 Page Performance Metric

참고 문서: Page Performance Metric

Web Application의 평균 페이지 로드 시간 상위 5건을 보여줍니다. 목록 클릭 시, Web Application Page Analysis Detail Slide가 출력됩니다.


3.3 Page Load Time (스캐터 차트)

참고 문서: Page Load Time

페이지 로드 시간을 스캐터(Scatter) 차트 형식으로 보여줍니다.

항목설명
Filter스캐터에 출력되는 데이터를 필터링할 수 있는 모달 창
Status Count페이지 로드 결과의 상태별 집계 (합계, 정상, 예외)
Scatter페이지 로드 웹 트랜잭션 데이터를 스캐터 차트로 표시. 차트 드래그 시 Page Performance Monitoring Detail Slide 출력


3.4 Web Application Page Analysis Detail (페이지 분석 상세)

참고 문서: Web Application Page Analysis Detail

웹 애플리케이션 페이지 분석 상세 화면으로, 5개 탭으로 구성됩니다.


3.4.1 Page Detail (페이지 상세)

참고 문서: Page Detail

항목설명
Analysis InformationUX, Resource의 성능 향상을 기대할 수 있는 페이지 분석 정보 제공
Page Information페이지를 열었을 때 마지막으로 조회된 데이터 제공
User Information페이지를 접속한 사용자 정보 제공

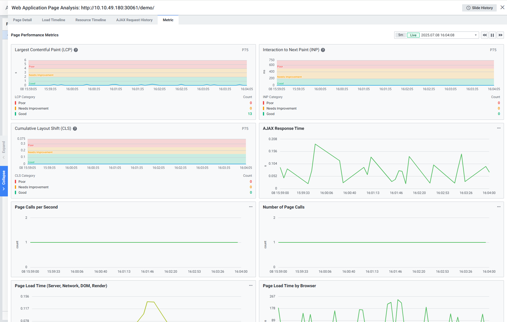
3.4.2 Metric (지표)

참고 문서: Metric

웹 애플리케이션 페이지 항목 별 데이터를 지표로 보여줍니다.


3.4.3 Load Timeline (로드 타임라인)

참고 문서: Load Timeline

페이지 로드 과정의 타임라인을 제공합니다.

항목설명
Page Load Timeline페이지 로드 타임라인 및 항목 별 소요 시간 표시
Load Timeline Detail로드 타임라인의 항목 별 상세 정보 표시

3.4.4 Resource Timeline (리소스 타임라인)

참고 문서: Resource Timeline

페이지 접속 시 로드된 리소스 타임라인 정보를 제공합니다.

항목설명
Timeline View리소스 별 타임라인 뷰를 숨김/표시 가능
Search Filter필터 항목 별 조회 가능
Resource Timeline List리소스 타임라인 목록을 그리드 형식으로 표시

3.4.5 AJAX Request History (AJAX 요청 이력)

참고 문서: AJAX Request History

AJAX 요청 내역을 확인할 수 있습니다.

항목설명
Search Filter필터 항목을 기준으로 데이터 조회
AJAX Request List해당 페이지 로드 시 요청된 AJAX URL 목록 표시. AJAX URL 클릭 시 AJAX 요청 내역 상세 슬라이드 출력

4. User Monitoring (사용자 모니터링)

참고 문서: User Monitoring

사용자의 실시간 애플리케이션 사용 현황을 모니터링할 수 있습니다.

구성 요소설명
FilterUser Monitoring 화면의 Filters 항목을 선택
Session Metric애플리케이션 사용자 세션 관련 지표
User Session Log ListUser session log 목록을 그리드 형식으로 표시

4.1 Session Metric (세션 지표)

참고 문서: Session Metric

지표설명
Distribution Ratio By Session Duration Section사용자의 세션 지속 시간을 시간대별로 확인
Active Sessions애플리케이션 별 사용자의 액티브 세션 수 확인

4.2 User Session Log List (사용자 세션 로그 목록)

참고 문서: User Session Log List

항목설명
keyword사용자 세션 로그 내용에 해당 키워드가 포함된 경우, 키워드가 하이라이팅되어 출력
Filters사용자 세션 로그를 Filter Category 기준으로 조회 가능
User Session Log List사용자 세션 로그 목록이 그리드 형식으로 출력. Session AnalysisSession Replay 상세 화면으로 이동 가능

4.3 Session Analysis (세션 분석)

참고 문서: Session Analysis

세션 분석 상세 화면을 제공합니다.

항목설명
User Session Information사용자 세션 정보 제공
User Session Flow사용자 세션 플로우 제공. title 클릭 시 Web Application Page Analysis Detail Slide 출력

4.4 Session Replay (세션 리플레이)

참고 문서: Session Replay

세션 녹화 정보를 제공합니다. 사용자의 실제 행동을 영상으로 재생할 수 있습니다.

항목설명
User Session Information사용자 세션 정보 제공
Session Replay Record관리자가 설정한 이벤트 개수 단위로 세션 분할 녹화 목록 제공. 목록 선택 시 해당 시간대 녹화 화면 출력
User Session Flow사용자 세션 플로우를 제공하며 검색 가능
Event Type Filter사용자 세션 플로우의 이벤트 타입 별 필터링 가능
Record Bar세션 녹화 화면을 재생, 일시정지, 되감기, 시간 이동 가능
Full Screen영상이 풀 스크린 모드로 제공

5. Browser Error Tracking (브라우저 에러 추적)

참고 문서: Browser Error Tracking

구성 요소설명
FilterBrowser Error Tracking 화면의 Filters 항목을 선택
Browser Error MetricBrowser Error 데이터 지표
Browser Error Log ListBrowser Error Log 목록을 그리드 형식으로 표시

5.1 Browser Error Metric (브라우저 에러 지표)

참고 문서: Browser Error Metric

지표설명
Browser Error Count시간 별 브라우저 에러 건 수 확인
Error Occurrence Status by Browser브라우저 별 에러 발생 현황 확인

5.2 Browser Error Log List (에러 로그 목록)

참고 문서: Browser Error Log List

항목설명
keyword브라우저 에러 내용에 해당 키워드가 포함된 경우, 키워드가 하이라이팅되어 출력
Filters브라우저 에러 로그를 Filter Category 기준으로 조회 가능
Browser Error Log List브라우저 에러 로그 목록이 그리드 형식으로 출력. Browser Error Analysis 상세 화면 및 해당 오류가 발생한 세션의 Session Analysis 상세 화면으로 이동 가능

5.3 Browser Error Analysis (브라우저 에러 분석)

참고 문서: Browser Error Analysis

브라우저 에러 정보를 디테일 슬라이드로 제공합니다.

항목설명
Error Information에러 정보 제공
Browser Information브라우저 정보 제공
Error Stack에러 스택 내용 제공

6. RUM 수집 지표 종합 정리

페이지 성능 지표

카테고리수집 지표
Core Web VitalsLCP (Largest Contentful Paint), INP (Interaction to Next Paint), CLS (Cumulative Layout Shift)
Page LoadPage Load Time (Server/Network/DOM/Render), Individual Page Load Time, Avg Page Loading Time
Page CallsPage Call Per Second, Avg Number of Page Calls
AJAXAvg AJAX Response Time, AJAX Request History
리소스Avg Resource Download Time by Host, Resource Timeline
브라우저별Avg Page Load Time by Browser, Avg Page Response Time Distribution

사용자 세션 지표

카테고리수집 지표
세션Active Sessions, Distribution Ratio By Session Duration Section
세션 분석User Session Information, User Session Flow
세션 리플레이Session Replay Record, Event Type Filter

브라우저 에러 지표

카테고리수집 지표
에러 집계Browser Error Count (시간별), Error Occurrence Status by Browser (브라우저별)
에러 상세Error Information, Browser Information, Error Stack

7. 주요 특징 및 주의사항

  1. Core Web Vitals 지원: Google의 Core Web Vitals(LCP, INP, CLS) 지표를 기본 수집하여 사용자 경험 품질을 정량적으로 측정할 수 있습니다.

  2. Session Replay: 사용자의 실제 행동을 녹화하여 재생할 수 있어, 문제 상황의 재현 및 UX 분석에 활용할 수 있습니다. 관리자가 설정한 이벤트 개수 단위로 세션이 분할 녹화됩니다.

  3. 에러 추적 연계: Browser Error Log에서 해당 에러가 발생한 세션의 Session Analysis로 바로 이동할 수 있어, 에러 발생 맥락을 파악할 수 있습니다.

  4. Page Load Timeline: 페이지 로드 과정을 Server, Network, DOM, Render 단계별로 분해하여 분석할 수 있어, 병목 구간을 정확히 식별할 수 있습니다.

  5. Scatter 차트 드릴다운: Page Load Time 스캐터 차트에서 특정 영역을 드래그하면 해당 범위의 데이터만 필터링하여 상세 분석이 가능합니다.

  6. RUM Group 기반 필터링: 모든 RUM 하위 메뉴(Web Application, Page Performance Monitoring, User Monitoring, Browser Error Tracking)에서 RUM Group 기반 필터를 사용하여 원하는 애플리케이션만 선별적으로 모니터링할 수 있습니다.